Loading Projects...

Featured Projects

variable‑air‑gap regenerative braking (VAGRB)
Project Snapshot
2024 – Ongoing PhD Research

Innovative Regenerative Braking System for Heavy‑Duty Equipment (VAGRB)

Regenerative Braking • Energy Recovery • PhD Research

PhD research project developing a variable‑air‑gap regenerative braking (VAGRB) system for heavy‑duty and vertical applications. Focuses on detailed modeling, simulation, and experimental validation targeting 15–25% energy recovery while maintaining safe, precise motion control.

  • Developed dynamic models for VAGRB electromagnetic and mechanical behavior
  • Simulated braking torque, temperature, and energy recovery under varying loads
  • Designed control strategies for stable vertical motion and safe braking
  • Preparing experimental test bench for validation of simulation results
Regenerative Braking Energy Recovery Modeling & Simulation Vertical Applications Industrial Electronics
Ship-to-Shore Container Cranes Automation
Project Snapshot
2021 – 2023

Ship‑to‑Shore Container Cranes Automation System

Industrial Automation • PLC • HMI • SCADA

Designed and implemented an advanced automation solution for Ship‑to‑Shore container cranes with precision load control, safety interlocks, and real‑time monitoring, fully integrated with port management systems for efficient container handling.

  • Engineered PLC logic for hoisting, trolley, and gantry motion with safety limits
  • Developed HMI screens for operator control, diagnostics, and alarms
  • Integrated crane data into SCADA and port management systems
  • Improved handling efficiency and reduced operational downtime
PLC HMI SCADA Port Automation Safety Interlocks
Cement Manufacturing Plant Automation
Project Snapshot
2018 – 2021

Cement Manufacturing Plant – Full Automation Solution

Process Automation • PLC • HMI • SCADA

Delivered a complete automation system for a cement manufacturing plant, including PLC programming, HMI design, and SCADA integration to monitor and control critical processes such as raw‑material handling, kiln operation, and packaging.

  • Implemented PLC logic for continuous and batch process control
  • Designed HMI interfaces for process overview and alarm management
  • Configured SCADA for trends, reports, and remote supervision
  • Improved production stability and reduced manual intervention
Process Control PLC Programming HMI Design SCADA Cement Industry
Poultry Feed Production Line Automation
Project Snapshot
2016 – 2019

Poultry Feed Production Line Automation

Industrial Automation • Monitoring • Quality Control

Built from scratch an automation system for a poultry feed production line with real‑time monitoring, quality control, and automated reporting, improving throughput, product consistency, and traceability.

  • Designed control logic for mixing, dosing, and conveying stages
  • Integrated sensors and alarms for process quality and safety
  • Developed operator‑friendly HMI screens and trend views
  • Implemented automated reports for production and downtime
Industrial Automation PLC HMI Quality Control Reporting
YOLO-based traffic light detection
Project Snapshot
2023 - Published Research

YOLO-Based Traffic Light Detection System

Deep Learning • Computer Vision • Autonomous Vehicles

Developed an efficient traffic light detection and recognition system for autonomous vehicles using Convolutional Neural Networks (CNN) based on the YOLOv3 architecture. The system achieved high accuracy in real-time detection under various lighting and weather conditions, contributing to safer autonomous driving technology.

  • Designed custom YOLOv3 CNN architecture for traffic light detection
  • Trained model using Kaggle datasets with data augmentation
  • Achieved 95%+ accuracy in real-time detection scenarios
  • Published findings in peer-reviewed journal
  • Created 3D visualization module for Darknet CNN architecture
YOLOv3 Python TensorFlow OpenCV Darknet Kaggle CNN Architecture Real-time Detection
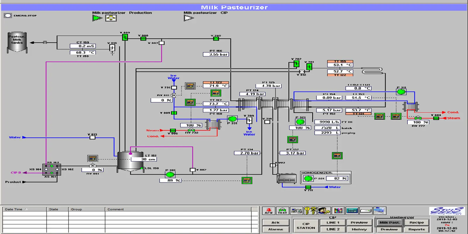
Milk Production Automation Panel
Project Snapshot
2014 - 2023

Automated Control Panel for Milk Production Line

Industrial Automation • PLC • HMI • SCADA

Designed, built, and commissioned a complete automation control panel from scratch for a milk production machine at Yemen Dairy and Food Products Company. The project included PLC programming, HMI interface design, electrical wiring, and full system integration with SCADA monitoring capabilities.

  • Complete electrical design using EPLAN P8 software
  • PLC programming for production process control
  • Custom HMI development for operator interface
  • Integration with SCADA system for real-time monitoring
  • On-site installation, commissioning, and training
  • Reduced production downtime by 40%
Siemens TIA Portal WinCC HMI EPLAN P8 Ladder Logic Panel Wiring SCADA Integration Industrial Control
Graph Neural Networks Research
Project Snapshot
2024 - Under Review

Graph Neural Networks in Recommender Systems - Survey Paper

Machine Learning • GNN • Research

Comprehensive survey and analysis of recent advancements in Graph Neural Network (GNN) integration within recommender systems. The research explores various GNN architectures, their applications in collaborative filtering, and performance improvements over traditional methods.

  • Systematic review of 100+ recent research papers
  • Comparative analysis of GNN architectures
  • Evaluation of performance metrics across different datasets
  • Identification of research gaps and future directions
  • Paper currently under peer review
Graph Neural Networks Recommender Systems Deep Learning Literature Review Python Research Methods

Automation & Control Projects

Multiple PLC-Based Control Systems

PLC Programming • Industrial Control

Developed and implemented numerous PLC control systems for various industrial machines and production lines. Each project involved requirements analysis, system design, programming, testing, and on-site commissioning with comprehensive documentation.

  • Over 50 control panels designed and commissioned
  • Automated packaging, filling, and processing equipment
  • Integration of sensors, actuators, and safety systems
  • Development of modular, reusable program structures
  • Comprehensive testing and troubleshooting procedures
Siemens S7-1200/1500 TIA Portal Ladder Logic Function Blocks Safety PLC Motion Control

HMI Interface Development Projects

HMI Design • User Interface

Designed intuitive and operator-friendly HMI screens for industrial control applications. Created standardized interface templates, alarm management systems, trend visualization, and production monitoring dashboards tailored to client requirements.

  • Developed 30+ HMI applications for various machines
  • Created user-friendly interface designs with intuitive navigation
  • Implemented real-time data visualization and trending
  • Designed alarm management and notification systems
  • Multi-language support for international operations
WinCC FactoryTalk View UI/UX Design Graphics Alarm Management Data Logging

Electrical Schematic Design Portfolio

EPLAN • Electrical Design

Created comprehensive electrical documentation for industrial automation projects using EPLAN Electric P8. Produced detailed circuit diagrams, panel layouts, terminal plans, cable schedules, and parts lists complying with international standards.

  • Generated 100+ electrical schematic sets
  • Standardized design templates and symbol libraries
  • Automatic generation of terminal diagrams and cable lists
  • Integration with mechanical CAD systems
  • Compliance with IEC and NEMA standards
EPLAN P8 AutoCAD Electrical Circuit Design Panel Layout Documentation IEC Standards

Industrial Power Distribution Projects

Electrical Installation • Power Systems

Led multiple electrical installation projects including power distribution systems, cable routing and termination, grounding systems, and motor control centers. Ensured compliance with electrical safety standards and coordinated with construction teams.

  • Installation of main distribution panels and sub-panels
  • Cable tray and conduit routing systems
  • Motor control center wiring and testing
  • Grounding and lightning protection systems
  • Load calculations and circuit protection sizing
Power Distribution Cable Installation Grounding Systems Motor Controls Safety Standards Commissioning

Embedded Systems & Software

AVR/PIC Microcontroller Applications

Embedded Systems • Microcontrollers

Developed various embedded systems projects using AVR and PIC microcontrollers for both commercial applications and academic teaching purposes. Projects ranged from simple control systems to complex multi-sensor data acquisition systems.

  • Temperature and humidity monitoring systems
  • Motor speed control with encoder feedback
  • Data acquisition and logging systems
  • Custom PCB design and manufacturing
  • Teaching materials for embedded systems courses
ATmega328 PIC16F877A C Programming Assembly PCB Design Sensors Communication Protocols

Solar Energy Systems Design

Renewable Energy • Power Systems

Designed and implemented solar photovoltaic systems for residential and small commercial applications. Projects included system sizing, component selection, inverter configuration, and installation supervision with focus on optimal energy yield.

  • Designed 10+ solar PV systems (2kW to 20kW)
  • Solar panel array sizing and configuration
  • Inverter selection and MPPT optimization
  • Battery storage system integration
  • Energy yield calculations and ROI analysis
PV System Design Solar Inverters MPPT Controllers Battery Banks Energy Calculations Installation

Android Application Development

Mobile Development • Teaching

Developed Android applications for teaching purposes and personal projects. Created sample applications demonstrating various Android concepts including UI design, data persistence, networking, and sensor integration for student learning.

  • Educational apps for course demonstrations
  • Database-driven applications with SQLite
  • REST API integration examples
  • Material Design UI implementations
  • Sensor-based applications (GPS, accelerometer)
Java Android Studio Material Design SQLite REST APIs Firebase

Interested in My Work?

Let's discuss how I can help with your automation or research project